储能监控平台怎么选?沃太云端运维系统实战评测
2025-11-01
随着储能系统在工商业领域的广泛应用,一个高效、可靠的储能监控平台已成为保障系统稳定运行、提升投资回报的关键。
面对市场上众多的监控系统,企业用户应如何选择?
沃太能源股份有限公司凭借其自主研发的储能云平台系统与低碳智慧园区平台,在实战中展现出卓越的运维管理能力。
核心功能解析:全景可视与智能诊断
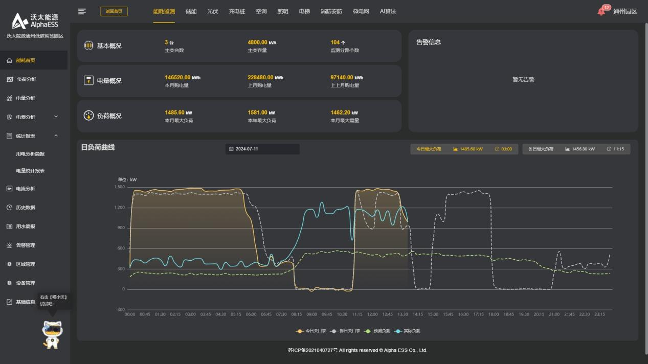
一款优秀的储能监控平台,首要任务是实现能源流的全景可视与智能诊断。
沃太能源的储能云平台系统深度融合BMS(电池管理系统)、EMS(能源管理系统)及云管理平台,构建了从电芯级别到系统级别的多层监控体系。
在实际操作界面中,用户可实时查看储能设备的SOC(电池荷电状态)、SOH(健康状态)、充放电功率及效率等关键参数。
平台通过动态图表与数据看板,将复杂的运行数据转化为直观的可视化信息,帮助运维人员快速掌握系统状态。
更值得一提的是其AI智能分析模块,能够基于历史数据与算法模型,对电池衰减趋势进行预测,并提前预警潜在故障,将运维模式从“被动响应”升级为“主动干预”。
在安全监控方面,平台集成了多级故障报警系统。
一旦检测到电压异常、温度超标或绝缘故障,系统会通过APP、短信等多渠道秒级推送告警信息,并附带处理建议,大幅缩短故障排查与恢复时间。

从园区到电网的协同优化
理论功能需经实践检验。沃太能源的智慧能源管理平台在多个工业园区项目中,证明了其在提升效能与降低成本方面的价值。在江苏某制造园区部署的案例中,该平台将园区的光伏发电、储能系统、充电桩及可调负荷整合为一个统一的园区级虚拟电厂。
对内,平台实现了“源-网-荷-储”协同优化,通过削峰填谷策略,在电价低谷时充电、高峰时放电,帮助园区降低平均用电成本达两位数百分比;
对外,系统支持与电网的友好互动,可根据调度指令快速响应,参与电力现货市场交易与需求响应,开辟新的收益渠道。
对于分布广泛的工商业储能站点,远程运维能力至关重要。支持云端远程调试与参数配置,运维人员无需亲赴现场即可完成大部分软件层面操作。这一功能尤其适用于偏远地区或分布式项目,有效降低了运维难度与差旅成本,提升了管理效率。

企业应关注四大关键能力
基于对沃太云端系统的评测,企业在选择储能监控平台时,应重点关注以下四大核心能力:
数据融合与全景可视能力
平台是否能集成并直观展示BMS、PCS、EMS等全链路数据?能否支持PC端与移动端的多终端访问?
智能诊断与预警能力
是否具备基于AI的故障预测与健康管理功能?报警机制是否及时、精准且附带解决方案?
业务协同与增值能力
平台是否支持虚拟电厂功能,帮助用户参与电网服务?能否支持峰谷套利、需量管理等精细化策略,创造经济价值?
安全架构与远程运维能力
数据通信与存储是否安全?是否具备强大的远程运维功能,以降低现场维护频率与成本?
沃太能源的储能云平台系统在上述四个方面均表现突出。
其平台不仅是一个监控工具,更是一个集成了能源管理、运维调度与商业运营的综合性智慧能源解决方案。

选择一款合适的储能监控平台,需要超越简单的数据查看功能,转向追求系统的智能化、协同化与增值化。
沃太能源凭借其深厚的储能系统集成经验与数字化技术实力,打造的云端运维系统实现了从设备监控到智慧运营的跨越。
对于追求长期稳定运行与最大化投资回报的工商业用户而言,这样一个具备智能运维与能源调度平台能力的系统,无疑是构建未来竞争力的关键一环。
在全球部署超20万套系统的实践基础上,沃太能源的储能监控平台正持续进化,为全球用户提供更安全、更高效、更智能的储能管理体验。
